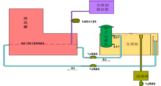
August 2015, Recovered Impregnation Agent
发布时间:2017-08-08 17:44:05 点击次数:148
In August 2015, the development of the recovered impregnation agent was successful and made outstanding contributions to the national environmental protection.




